📊
대시보드
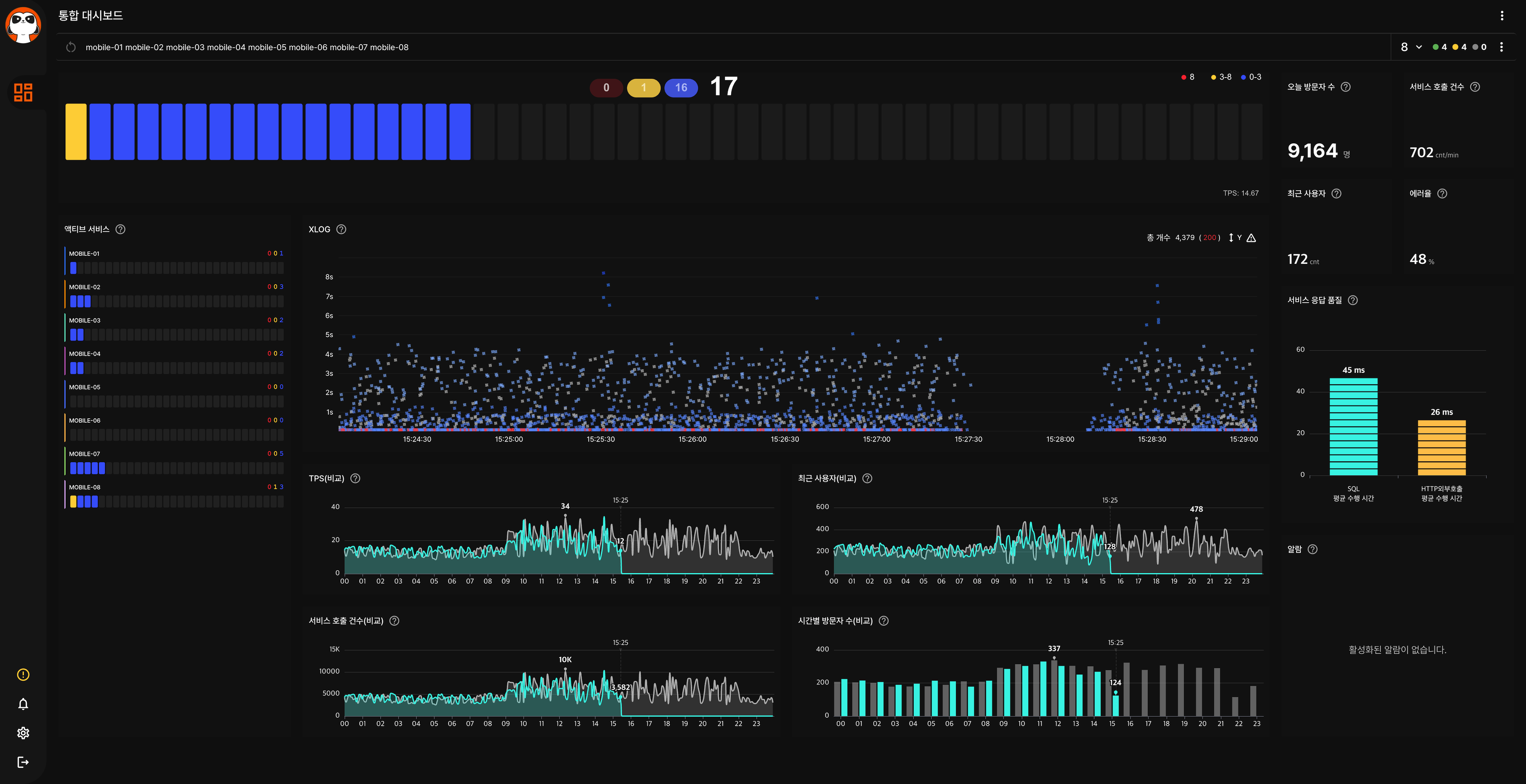
통합, 시스템, 관리자, 운영 대시보드를 통해 서비스 전체 상태를 한눈에 파악하세요.
🔍
트랜잭션 분석
XLOG, 성능 조회, 트랜잭션 조회로 개별 트랜잭션의 상세 정보를 분석하세요.
📈
통계
URL, SQL, HTTP 호출, 에러 등 다양한 통계로 서비스 성능 추이를 모니터링하세요.
FlowKat APM 사용 가이드
통합, 시스템, 관리자, 운영 대시보드를 통해 서비스 전체 상태를 한눈에 파악하세요.
XLOG, 성능 조회, 트랜잭션 조회로 개별 트랜잭션의 상세 정보를 분석하세요.
URL, SQL, HTTP 호출, 에러 등 다양한 통계로 서비스 성능 추이를 모니터링하세요.